Časté vypadávání Wi-Fi / hodně pomalý internet
Moderátor: Mods_senior
Časté vypadávání Wi-Fi / hodně pomalý internet
Ahoj, už nějakou dobu jsem měl problém s rychlostí připojení a stabilitou připojení k mému ntb. Mám poskytovatele Grape as. a údajně by měl jít internet až 200 Mb/s, většinou jsem doma jenom já a jeden z rodičů, ti ale moc na internet nechodí, maximálně kouknou na emai. Nemám ani nějaký šunt router, mám https://www.alza.cz/tp-link-tl-wr1043nd ... toChange=1 . Hraju dost hry a dost to vadí.. většinou to není malé zvýšení pingu, ale rovnou se mi zvýší na pár tisíc, většinou rychle zkusím spustit internet, jestli to není serverem, ale nejde ani načíst seznam. Speedtest: http://beta.speedtest.net/result/6568590447
Nějaké rady?
Předem díky za pomoc :>)
Nějaké rady?
Předem díky za pomoc :>)
Re: Časté vypadávání Wi-Fi / hodně pomalý internet
Ten router má 3 streamy, tak je zbytečné, aby byl nastaven do režimu HT40. Takže v něm zkus nastavit kanál číslo 13 a šířku kanálu vyber pouze 20 MHz (HT20). Zmíněné problémy se projevují i na zařízeních připojených kabelem? Kolega ITCrowd má skvělý návod na základní diagnostiku sítě: http://pc-help.cnews.cz/viewtopic.php?f=109&t=148215
PC: AMD Vishera FX-6300|GA-970A-DS3|8 GB RAM|ASUS STRIX GTX 950 2G|Transcend SSD370S 256 GB & ST Bar. 7200.14 1TB|Seasonic SS-500ET-T3|W10 Pro 64b÷
Re: Časté vypadávání Wi-Fi / hodně pomalý internet
Diagnostiku sítě jsem prošel a všechno vypadá v pohodě, nevím pokud jsou problémy i na zařízeních propojeným kabelem, router mají rodiče v ložnici a nemám jak si ho dostat do pokoje. Udělal jsem co si řekl , zvýšil se mi download speed o pár Mb/s. Pořád mám problém se stabilitou.
Re: Časté vypadávání Wi-Fi / hodně pomalý internet
Bohužel, WiFi se v mnoha případech nedá považovat za stabilní připojení. Pokud je ten router vadný nebo má s přenosem jiný problém, tak jeho výměna může pomoci. Jenže taky nemusí. Pro stabilitu jedině kabel.
Dodej prosím aspoň ten PingPlotter, ať máme potvrzeno, že k problému dochází opravdu kvůli WiFi.
Dodej prosím aspoň ten PingPlotter, ať máme potvrzeno, že k problému dochází opravdu kvůli WiFi.
PC: AMD Vishera FX-6300|GA-970A-DS3|8 GB RAM|ASUS STRIX GTX 950 2G|Transcend SSD370S 256 GB & ST Bar. 7200.14 1TB|Seasonic SS-500ET-T3|W10 Pro 64b÷
-
Uziv00
Re: Časté vypadávání Wi-Fi / hodně pomalý internet
V tom případě uzavři téma jako vyřešené. Jinak chci výpis ipconfig /all ve funkčním a nefunkčním stavu, výpis ping na router v nefunkčním stavu a screen pingplotter v nefunkčním stavu.MichkoCZE píše:Diagnostiku sítě jsem prošel a všechno vypadá v pohodě
Re: Časté vypadávání Wi-Fi / hodně pomalý internet
Problém môže byť aj v tom, že v okolí sa vyskytuje iný WIFI router ktorý vysiela na rovnakom kanáli. Treba prekontrolovať, či to je tak ak áno, nastaviť iný kanál. Tá automatické voľba kanálu je zradná v tom, že ten druhý ju nemusí mať zapnutú a svoje WIFI zapne neskôr ako ty. Potom sa "bijú" dva vysielače na rovnakom kanáli a to riadne spomaľuje všetko.
-
Uziv00
Re: Časté vypadávání Wi-Fi / hodně pomalý internet
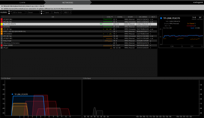
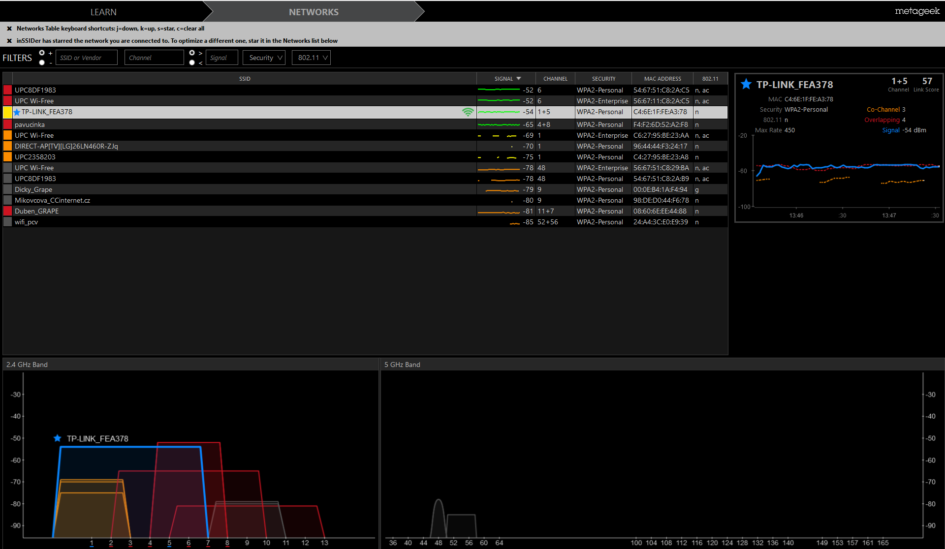
AdrianR: Ty jsi asi úplně tupej že? Kdyby ses podíval na přiložený screen, tak vidíš, že v rozsahu tplinku vysílá dalších 6 wifi sítí.
Co tvůj příspěvek, to "perla" Běž raději spáchat harakiri.
Už ti tu bylo doporučeno:
Navíc dnes je pásmo 2,4 GHz tak přeplněno, že kolize pouhých dvou vysílačů nemůže způsobit problémy popsané v dotazu. Víš co je to CSMA/CA? Nastuduj to.
Co tvůj příspěvek, to "perla" Běž raději spáchat harakiri.
Už ti tu bylo doporučeno:
tak buď tak laskav a drž se toho. A do té doby běž pást ovce, tam aspoň nic nezkazíš. I když ve tvém případě lze i o tom s úspěchem pochybovat.Hele, díky za snahu, ale než začneš někomu radit, zkus se sám něco naučit
Navíc dnes je pásmo 2,4 GHz tak přeplněno, že kolize pouhých dvou vysílačů nemůže způsobit problémy popsané v dotazu. Víš co je to CSMA/CA? Nastuduj to.
Re: Časté vypadávání Wi-Fi / hodně pomalý internet
Ahoj, zkusil jsem speedtest na jiném zařízení, na mém starém ntb, mám až 60 Mb/s download i upload, ale na mém novém , to jede pořád hrozně, nainstaloval jsem nejnovější drivery
ipconfig /all ve funkčním stavu:
Windows IP Configuration
Host Name . . . . . . . . . . . . : LAPTOP-SI60EDE7
Primary Dns Suffix . . . . . . . :
Node Type . . . . . . . . . . . . : Hybrid
IP Routing Enabled. . . . . . . . : No
WINS Proxy Enabled. . . . . . . . : No
Ethernet adapter Ethernet:
Media State . . . . . . . . . . . : Media disconnected
Connection-specific DNS Suffix . :
Description . . . . . . . . . . . : Broadcom NetLink (TM) Gigabit Ethernet
Physical Address. . . . . . . . . : 30-65-EC-8C-A6-56
DHCP Enabled. . . . . . . . . . . : Yes
Autoconfiguration Enabled . . . . : Yes
Wireless LAN adapter Připojení k místní síti* 14:
Media State . . . . . . . . . . . : Media disconnected
Connection-specific DNS Suffix . :
Description . . . . . . . . . . . : Microsoft Wi-Fi Direct Virtual Adapter #4
Physical Address. . . . . . . . . : BA-86-87-28-C6-B7
DHCP Enabled. . . . . . . . . . . : Yes
Autoconfiguration Enabled . . . . : Yes
Wireless LAN adapter Wi-Fi:
Connection-specific DNS Suffix . :
Description . . . . . . . . . . . : Qualcomm Atheros QCA61x4 Wireless Network Adapter
Physical Address. . . . . . . . . : B8-86-87-28-C6-B7
DHCP Enabled. . . . . . . . . . . : Yes
Autoconfiguration Enabled . . . . : Yes
Link-local IPv6 Address . . . . . : fe80::c029:b542
9de6%8(Preferred)
IPv4 Address. . . . . . . . . . . : 192.168.0.105(Preferred)
Subnet Mask . . . . . . . . . . . : 255.255.255.0
Lease Obtained. . . . . . . . . . : středa 6. září 2017 11:53:24
Lease Expires . . . . . . . . . . : středa 6. září 2017 16:11:25
Default Gateway . . . . . . . . . : 192.168.0.1
DHCP Server . . . . . . . . . . . : 192.168.0.1
DHCPv6 IAID . . . . . . . . . . . : 129533575
DHCPv6 Client DUID. . . . . . . . : 00-01-00-01-1D-BA-A6-1F-30-65-EC-8C-A6-56
DNS Servers . . . . . . . . . . . : 192.168.0.1
NetBIOS over Tcpip. . . . . . . . : Enabled
Tunnel adapter Teredo Tunneling Pseudo-Interface:
Connection-specific DNS Suffix . :
Description . . . . . . . . . . . : Teredo Tunneling Pseudo-Interface
Physical Address. . . . . . . . . : 00-00-00-00-00-00-00-E0
DHCP Enabled. . . . . . . . . . . : No
Autoconfiguration Enabled . . . . : Yes
IPv6 Address. . . . . . . . . . . : 2001:0:9d38:6ab8:8db
a2a4:69c9(Preferred)
Link-local IPv6 Address . . . . . : fe80::8db
a2a4:69c9%31(Preferred)
Default Gateway . . . . . . . . . : ::
DHCPv6 IAID . . . . . . . . . . . : 520093696
DHCPv6 Client DUID. . . . . . . . : 00-01-00-01-1D-BA-A6-1F-30-65-EC-8C-A6-56
NetBIOS over Tcpip. . . . . . . . : Disabled
v nefunkčním stavu:
Windows IP Configuration
Host Name . . . . . . . . . . . . : LAPTOP-SI60EDE7
Primary Dns Suffix . . . . . . . :
Node Type . . . . . . . . . . . . : Hybrid
IP Routing Enabled. . . . . . . . : No
WINS Proxy Enabled. . . . . . . . : No
Ethernet adapter Ethernet:
Media State . . . . . . . . . . . : Media disconnected
Connection-specific DNS Suffix . :
Description . . . . . . . . . . . : Broadcom NetLink (TM) Gigabit Ethernet
Physical Address. . . . . . . . . : 30-65-EC-8C-A6-56
DHCP Enabled. . . . . . . . . . . : Yes
Autoconfiguration Enabled . . . . : Yes
Wireless LAN adapter Připojení k místní síti* 14:
Media State . . . . . . . . . . . : Media disconnected
Connection-specific DNS Suffix . :
Description . . . . . . . . . . . : Microsoft Wi-Fi Direct Virtual Adapter #4
Physical Address. . . . . . . . . : BA-86-87-28-C6-B7
DHCP Enabled. . . . . . . . . . . : Yes
Autoconfiguration Enabled . . . . : Yes
Wireless LAN adapter Wi-Fi:
Media State . . . . . . . . . . . : Media disconnected
Connection-specific DNS Suffix . :
Description . . . . . . . . . . . : Qualcomm Atheros QCA61x4 Wireless Network Adapter
Physical Address. . . . . . . . . : B8-86-87-28-C6-B7
DHCP Enabled. . . . . . . . . . . : Yes
Autoconfiguration Enabled . . . . : Yes
Tunnel adapter Teredo Tunneling Pseudo-Interface:
Media State . . . . . . . . . . . : Media disconnected
Connection-specific DNS Suffix . :
Description . . . . . . . . . . . : Teredo Tunneling Pseudo-Interface
Physical Address. . . . . . . . . : 00-00-00-00-00-00-00-E0
DHCP Enabled. . . . . . . . . . . : No
Autoconfiguration Enabled . . . . : Yes
Zkusil jsem , jestli není problém v tom, že router je daleko od ntb, ale je jedno, jak blízko jsem. Drivery mám updatovaný, už si nejsem rady :/
Dodatečně přidáno po 1 minutě 51 vteřinách:
Pingplotter:
ipconfig /all ve funkčním stavu:
Windows IP Configuration
Host Name . . . . . . . . . . . . : LAPTOP-SI60EDE7
Primary Dns Suffix . . . . . . . :
Node Type . . . . . . . . . . . . : Hybrid
IP Routing Enabled. . . . . . . . : No
WINS Proxy Enabled. . . . . . . . : No
Ethernet adapter Ethernet:
Media State . . . . . . . . . . . : Media disconnected
Connection-specific DNS Suffix . :
Description . . . . . . . . . . . : Broadcom NetLink (TM) Gigabit Ethernet
Physical Address. . . . . . . . . : 30-65-EC-8C-A6-56
DHCP Enabled. . . . . . . . . . . : Yes
Autoconfiguration Enabled . . . . : Yes
Wireless LAN adapter Připojení k místní síti* 14:
Media State . . . . . . . . . . . : Media disconnected
Connection-specific DNS Suffix . :
Description . . . . . . . . . . . : Microsoft Wi-Fi Direct Virtual Adapter #4
Physical Address. . . . . . . . . : BA-86-87-28-C6-B7
DHCP Enabled. . . . . . . . . . . : Yes
Autoconfiguration Enabled . . . . : Yes
Wireless LAN adapter Wi-Fi:
Connection-specific DNS Suffix . :
Description . . . . . . . . . . . : Qualcomm Atheros QCA61x4 Wireless Network Adapter
Physical Address. . . . . . . . . : B8-86-87-28-C6-B7
DHCP Enabled. . . . . . . . . . . : Yes
Autoconfiguration Enabled . . . . : Yes
Link-local IPv6 Address . . . . . : fe80::c029:b542
IPv4 Address. . . . . . . . . . . : 192.168.0.105(Preferred)
Subnet Mask . . . . . . . . . . . : 255.255.255.0
Lease Obtained. . . . . . . . . . : středa 6. září 2017 11:53:24
Lease Expires . . . . . . . . . . : středa 6. září 2017 16:11:25
Default Gateway . . . . . . . . . : 192.168.0.1
DHCP Server . . . . . . . . . . . : 192.168.0.1
DHCPv6 IAID . . . . . . . . . . . : 129533575
DHCPv6 Client DUID. . . . . . . . : 00-01-00-01-1D-BA-A6-1F-30-65-EC-8C-A6-56
DNS Servers . . . . . . . . . . . : 192.168.0.1
NetBIOS over Tcpip. . . . . . . . : Enabled
Tunnel adapter Teredo Tunneling Pseudo-Interface:
Connection-specific DNS Suffix . :
Description . . . . . . . . . . . : Teredo Tunneling Pseudo-Interface
Physical Address. . . . . . . . . : 00-00-00-00-00-00-00-E0
DHCP Enabled. . . . . . . . . . . : No
Autoconfiguration Enabled . . . . : Yes
IPv6 Address. . . . . . . . . . . : 2001:0:9d38:6ab8:8db
Link-local IPv6 Address . . . . . : fe80::8db
Default Gateway . . . . . . . . . : ::
DHCPv6 IAID . . . . . . . . . . . : 520093696
DHCPv6 Client DUID. . . . . . . . : 00-01-00-01-1D-BA-A6-1F-30-65-EC-8C-A6-56
NetBIOS over Tcpip. . . . . . . . : Disabled
v nefunkčním stavu:
Windows IP Configuration
Host Name . . . . . . . . . . . . : LAPTOP-SI60EDE7
Primary Dns Suffix . . . . . . . :
Node Type . . . . . . . . . . . . : Hybrid
IP Routing Enabled. . . . . . . . : No
WINS Proxy Enabled. . . . . . . . : No
Ethernet adapter Ethernet:
Media State . . . . . . . . . . . : Media disconnected
Connection-specific DNS Suffix . :
Description . . . . . . . . . . . : Broadcom NetLink (TM) Gigabit Ethernet
Physical Address. . . . . . . . . : 30-65-EC-8C-A6-56
DHCP Enabled. . . . . . . . . . . : Yes
Autoconfiguration Enabled . . . . : Yes
Wireless LAN adapter Připojení k místní síti* 14:
Media State . . . . . . . . . . . : Media disconnected
Connection-specific DNS Suffix . :
Description . . . . . . . . . . . : Microsoft Wi-Fi Direct Virtual Adapter #4
Physical Address. . . . . . . . . : BA-86-87-28-C6-B7
DHCP Enabled. . . . . . . . . . . : Yes
Autoconfiguration Enabled . . . . : Yes
Wireless LAN adapter Wi-Fi:
Media State . . . . . . . . . . . : Media disconnected
Connection-specific DNS Suffix . :
Description . . . . . . . . . . . : Qualcomm Atheros QCA61x4 Wireless Network Adapter
Physical Address. . . . . . . . . : B8-86-87-28-C6-B7
DHCP Enabled. . . . . . . . . . . : Yes
Autoconfiguration Enabled . . . . : Yes
Tunnel adapter Teredo Tunneling Pseudo-Interface:
Media State . . . . . . . . . . . : Media disconnected
Connection-specific DNS Suffix . :
Description . . . . . . . . . . . : Teredo Tunneling Pseudo-Interface
Physical Address. . . . . . . . . : 00-00-00-00-00-00-00-E0
DHCP Enabled. . . . . . . . . . . : No
Autoconfiguration Enabled . . . . : Yes
Zkusil jsem , jestli není problém v tom, že router je daleko od ntb, ale je jedno, jak blízko jsem. Drivery mám updatovaný, už si nejsem rady :/
Dodatečně přidáno po 1 minutě 51 vteřinách:
Pingplotter:
-
Uziv00
Re: Časté vypadávání Wi-Fi / hodně pomalý internet
Problém je zde:
Doporučuji zkusit live verzi linuxu, zda problém přetrvá - pak by se jednalo o HW chybu.
To ostatně ukazuje i screen, že k problému dochází hned na prvním prvku.Wireless LAN adapter Wi-Fi:
Media State . . . . . . . . . . . : Media disconnected
Connection-specific DNS Suffix . :
Description . . . . . . . . . . . : Qualcomm Atheros QCA61x4 Wireless Network Adapter
Physical Address. . . . . . . . . : B8-86-87-28-C6-B7
DHCP Enabled. . . . . . . . . . . : Yes
Autoconfiguration Enabled . . . . : Yes
Doporučuji zkusit live verzi linuxu, zda problém přetrvá - pak by se jednalo o HW chybu.
Re: Časté vypadávání Wi-Fi / hodně pomalý internet
A jak to přesně vyřešit?
-
Uziv00
Re: Časté vypadávání Wi-Fi / hodně pomalý internet
Doporučuji zkusit live verzi linuxu, zda problém přetrvá - pak by se jednalo o HW chybu.
Naposledy upravil(a) Uziv00 dne 06 zář 2017 14:42, celkem upraveno 1 x.
Re: Časté vypadávání Wi-Fi / hodně pomalý internet
Na googlu jsem našel tutorial, ale ničemu nepomohl, pořád mám Media disconnected.
do cmd jsem dal:
netsh winsock reset catalog: to reset WINSOCK entries
netsh int ipv4 reset reset.log: to reset IPv4 TCP/IP stack
netsh int ipv6 reset reset.log: to reset IPv6 TCP/IP stack
do cmd jsem dal:
netsh winsock reset catalog: to reset WINSOCK entries
netsh int ipv4 reset reset.log: to reset IPv4 TCP/IP stack
netsh int ipv6 reset reset.log: to reset IPv6 TCP/IP stack
-
- Podobná témata
- Odpovědi
- Zobrazení
- Poslední příspěvek


